Analytics Page
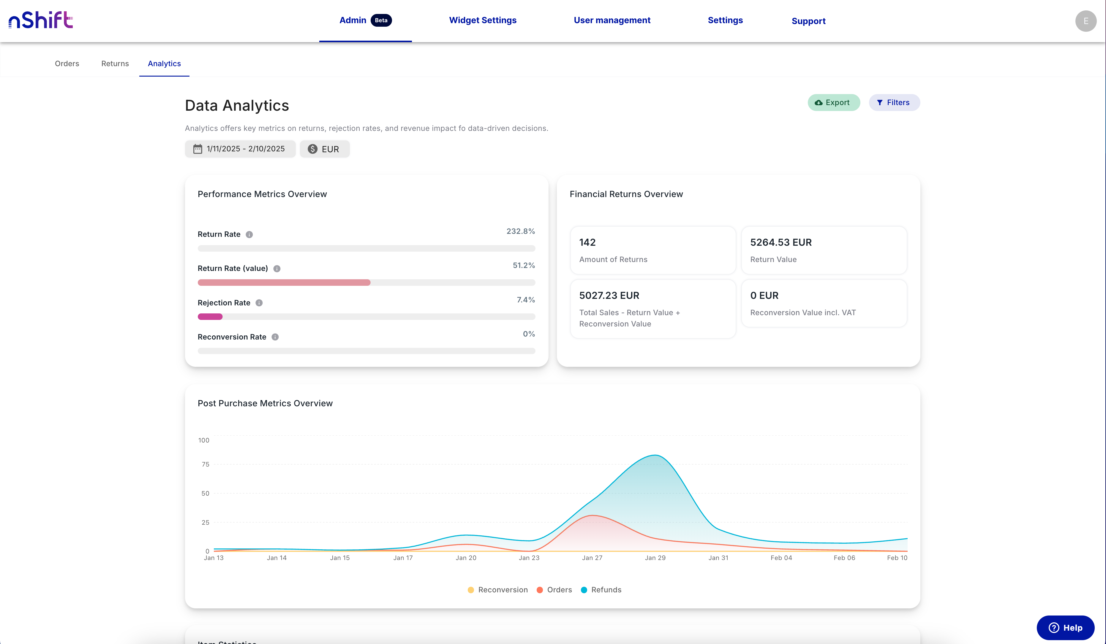
The Admin panel has a new "Analytics" tab. This feature gives users insights into their overall returns, with options to filter by date ranges, markets, and more.
Enhanced Customer Level Analytics
You can now access more comprehensive customer history and analytics. To view this information, click the View Analytics button in the customer section.
This will open the following modal:
Category-Based Filtering for Reasons
You can now restrict reasons to display only for products in specific categories. This setting is available in the "Product Categories" section for each reason.
Hide "Forgot Order Number?" Link Option
You can now enable or disable the "Forgot Order Number?" link in the Self Service preferences settings.
Other fixes and changes:
- An improved error page is now available in the Widget.
- A "Back" button has been added to the "Forgot order number" page.
- For subscriptions with only "Return" as a flow option, the Widget now preselects "return" when customers click an item; reducing the number of required clicks.
- Terms and conditions links now open in a new tab.
- The "See more orders" section only appears when additional orders are available.
- Prices now display according to the user's browser locale settings, resolving formatting inconsistencies between decimal points and commas.
- Product images in the Widget now display a loading indicator for larger files.
- The admin panel now displays more detailed product information for returned items, including EAN numbers and additional attributes.